"Energy Effiency first" - Was nun?
Neue Herausforderungen für die IT-Branche im Rahmen des EnEfG
15.10.2023 - Team BVQ°
Am 21. September 2023 hat der Bundestag das neue Energieeffizienzgesetz (EnEfG) in einer vom federführenden Ausschuss für Klimaschutz und Energie geänderten Fassung beschlossen. Obwohl die Regierung die geplanten Neuerungen im Rahmen des EnEfG als Chance für die IT-Branche betrachtet, stehen viele betroffene Unternehmen vor bedeutenden Herausforderungen. Bereits 2020 betrug der jährliche Stromverbrauch von Rechenzentren rund 3% des Gesamtstromverbrauchs in Deutschland. Aufgrund fortschreitender Digitalisierung und dem wachsenden Interesse an zukunftsfähigen Technologien, ist die Tendenz jedoch nach wie vor stark steigend. Die Speicherung und Verarbeitung der dazugehörigen Datenmengen und Anwendungen sind heutzutage unerlässlich. So nimmt der Gesetzesentwurf insbesondere den Energieverbrauch und die Abwärme von Rechenzentren in den Fokus, um die staatlichen Klimaziele zu unterstützen.
Welche Pflichten gelten zukünftig?
- Ausweitung der Energiemanagement- und Auditpflicht für Unternehmen mit Angaben zu Energieverbrauchsdaten, Nutzung von Abwärme sowie Wirtschaftlichkeitsbewertungen
- Umsetzung von als wirtschaftlich identifizierten Energieeffizienzmaßnahmen innerhalb von 2 Jahren nach Wirtschaftlichkeitsbetrachtung
- Vorgaben zur klimaneutralen Stromversorgung von Rechenzentren
Für wen gelten die Neuerungen
Relevant sind die Neuerungen für alle Betriebe mit einem jährlichen Gesamtendenergieverbrauch von mehr als 2,5 GWh. Dazu zählen beispielsweise Krankenhäuser oder Industriebetriebe, welche im 24/7-Modus betrieben werden. Unternehmen, deren jährlicher Gesamtendenergieverbrauch die Grenze von 10 GWh überschreitet, sind darüber hinaus zur Einführung eines Energie- und Umweltmanagementsystems gemäß ISO 500001 oder EMAS/Eco Management and Audit Scheme5 verpflichtet.
Anfallende Abwärme innerhalb der unternehmenseigenen Betriebsprozesse muss künftig auf den technisch unvermeidbaren Anteil reduziert und bis 2028 komplett betriebsintern genutzt werden.
Für Rechenzentren gelten darüber hinaus besondere Regelungen in Bezug auf deren Energieversorgung. So wird ab 2025 eine Stromversorgung ausschließlich durch Strom aus erneuerbaren Energien verpflichtend sein. Zudem sind regelmäßige Angaben über Wärmemenge, Temperaturniveau und Preis der anfallenden Abwärme Teil der neuen Gesetzgebung.
Was kann man als betroffenes Unternehmen bereits jetzt schon tun?
Die neuen Verpflichtungen erfordern ein hohes Maß an Transparenz und Übersicht über die interne Systemlandschaft, wofür ein detailliertes IT-Monitoring unerlässlich ist. Die Schwierigkeit darin liegt jedoch in der zunehmenden Komplexität von IT-Infrastrukturen. Welche Systeme gibt es, wie agieren diese miteinander und wo gibt es gegebenenfalls Energieverschwendungen, die behoben werden müssen?
Im Rahmen des Energieaudits sind vor allem Analysen über den Stromverbrauch der IT-Infrastruktur unabdingbar. Hier kann genau ermittelt werden, welche Komponente wieviel Strom verbraucht und an welcher Stelle ressourcenschonender agiert werden kann. Nicht selten finden sich sogenannte „Zombie-VMs“, Instanzen eines virtuellen Servers, die innerhalb einer virtualisierten Umgebung Strom ohne wirklichen Nutzen verbrauchen. Derartige Stromfresser zu identifizieren und abzuschalten ist nur eine von vielen Möglichkeiten, die Energieeffizienz eines Unternehmens positiv zu beeinflussen.
Mit speziellen Monitoring-Softwarelösungen, wie beispielsweise BVQ°, erhält man Daten zur Unterstützung bei den neu eingeführten, gesetzlich vorgeschriebenen Energie-Audits. Detaillierte Analysen liefern aussagekräftige Informationen und helfen optimierbare Ressourcen aufzudecken. So lassen sich bei einigen Anbietern individuelle Reports anfertigen, die auf die Anforderungen des EnEfG angepasst und zugeschnitten sind.
Praxisbeispiel BVQ°: Auszug von Vorgaben des EnEfG & Lösungsmöglichkeiten
Vorgabe EnEfG
Anlage 4 zu § 13 Absatz 2 „Informationspflicht für Betreiber von Rechenzentren und für Betreiber von Informationstechnik; Verordnungsermächtigung“:
u. a. „1. Angaben zur Informationstechnik zur Veröffentlichung: […]
c) jährlicher Stromverbrauch der Informationstechnik
d) Veränderung der installierten IT-Leistung und des Stromverbrauchs gegenüber Vorjahr,
e) jährlicher Mittelwert der Auslastung von mindestens 90 Prozent der installierten Zentralen Verarbeitungseinheiten – CPU – in Prozent […]“
Lösung mit BVQ°
Für die Bereiche VMware, PowerVM, Brocade SAN Direktoren und IBMFlash Storage ermöglicht BVQ° das Ermitteln verschiedener Messwerte zum Energieverbrauch. Darüber hinaus werden Optimierungspotenziale aufgezeigt, mithilfe derer systemseitig energieeffizienter gearbeitet werden kann. Viele Einsparmöglichkeiten können so durch Messwerte belegt werden.
Die detaillierten Analysen zum Energieverbrauch sowie zu Optimierungspotenzialen lassen sich innerhalb BVQ° in einem individuellen Report zusammenfassen und gemäß den gesetzlichen Vorgaben darstellen. BVQ° Dashboards visualisieren den aktuellen Verlauf des Energieverbrauchs im gewünschten Systembereich sowie die Handlungsempfehlungen für einen energieeffizienteren Systembetrieb des Hypervisors.

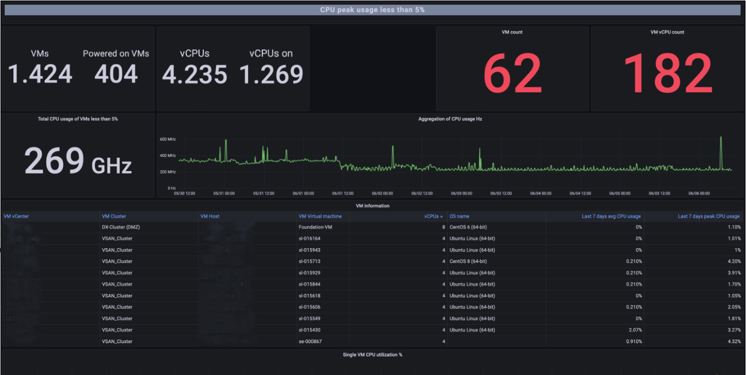
Abb. 1: Grafana-Dashboard "Stromverbrauch"

Abb. 2: Grafana-Dashboard "VM-Optimierung"
Fazit
Wer clever bei der Überwachung, Datenanalyse und Berichterstattung vorgeht, hat einen entscheidenden Vorteil bei der Umsetzung der neuen EnEfG-Richtlinien. Dies trägt dazu bei, den Aufwand für Energieaudits und ähnliche Prozesse erheblich zu reduzieren, und sorgt gleichzeitig für mehr Transparenz hinsichtlich des Zustands und der Performance der eigenen IT-Systeme. Diese verbesserte Übersicht erleichtert die Planung von Investitionen, zum Beispiel in energieeffiziente Hardware. Für den Betreiber jedoch von besonderem Interesse: Die erhebliche Einsparung von Energie und somit Kosten.
Ein umfassendes Monitoring kann in vielerlei Hinsicht nützlich sein und, je nach Anbieter, kritische Probleme in der IT-Infrastruktur frühzeitig erkennen, bevor sie zu ernsthaften Schwierigkeiten werden. Dies ist von großer Bedeutung für Betreiber von IT-Systemen und Rechenzentren, nicht nur im Rahmen des EnEfG, sondern auch, um teure und arbeitsaufwändige Systemausfälle zu vermeiden.
Weitere Informationen zum Thema Monitoring mit BVQ° erhalten Sie hier.
Quellenverzeichnis
- Drucksache 20/6872 Gesetzentwurf der Bundesregierung Entwurf eines Gesetzes zur Steigerung der Energieeffizienz und zur Änderung des Energiedienstleistungsgesetzes (bundestag.de)
- Energieeffizienzgesetz passiert auch den Bundesrat - Südwestfälische Industrie- und Handelskammer zu Hagen (ihk.de)
- Energiemanagementsysteme: ISO 50001 | Umweltbundesamt
- 17052023_policy_paper_enefg_chancen_fuer_die_rechenzentrums_und_it-branche.pdf