BVQ° im Detail
Quota-Monitoring für NetApp
15.11.2024 - Team BVQ°
NetApp Quotas bieten Administratoren die Möglichkeit, Speicherplatz und Dateianzahl für Benutzer, Gruppen oder Qtrees innerhalb eines Volumes effektiv zu begrenzen und zu kontrollieren. Diese Quotas können auf Volume- und Qtree-Ebene angewendet werden und helfen, Überlastungen frühzeitig zu erkennen und zu verwalten. Die Quota-Analyse in BVQ° stellt diese Informationen visuell dar, sodass kritische Überschreitungen schnell identifiziert werden können. Dadurch wird die Ressourcenverwaltung optimiert, die Systemleistung verbessert und die IT-Infrastruktur nachhaltig gestaltet.
Integration der Quota-Analyse
Die Integration der Quota-Analyse erweitert die Überwachungsmöglichkeiten von BVQ° für NetApp-Systeme erheblich. Die umfassenden Funktionen von BVQ° sorgen dafür, dass die Quota-Verwaltung und -Analyse nahtlos ablaufen, was sich positiv auf die Performance anderer Systeme und Plattformen auswirken kann.
Darstellung der Quota-Analyse
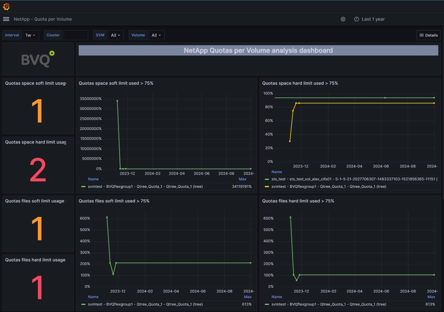
In den BVQ°-Dashboards wird die Quota-Analyse übersichtlich dargestellt und zeigt klar auf, welche Quotas ihre Soft- oder Hard-Limits erreichen oder überschreiten. Diese visuelle Darstellung ermöglicht es Administratoren, problematische Bereiche schnell zu identifizieren und entsprechende Maßnahmen zu ergreifen.

Abb. 1: Überblick NetApp Quota inkl. Volume Performance

Abb. 2: Analyse-Dashboard "NetApp Quotas per volume"
Funktionsweise & Nutzen
Die Quota-Analyse in BVQ° ist auf den Ebenen Volume und Qtree verfügbar. Die folgenden Punkte verdeutlichen den Nutzen dieser Funktion:
- Kritische Überschreitungen von Quota-Limits werden im Dashboard deutlich hervorgehoben.
- Diese Funktion dient als strategisches Werkzeug zur effektiven Verwaltung und Analyse von Ressourcen in NetApp-Systemen.
- Die aus der Quota-Analyse gewonnenen Erkenntnisse tragen zur Optimierung der Ressourcen, Effizienzsteigerung und Kostenreduktion bei und fördern somit die Nachhaltigkeit der IT-Infrastruktur.
Fazit
Die Erweiterung der BVQ°-Funktionalität durch die Quota-Analyse bietet erhebliche Vorteile. Sie ermöglicht eine detaillierte Überwachung und Verwaltung der Speicherressourcen und trägt somit wesentlich zur Optimierung der IT-Infrastruktur bei. Welche weiteren Vorteile sich durch BVQ° in NetApp -Umgebungen ergeben, beschreibt unser Blogartikel: „EIN ÜBERBLICK: NETAPP UND BVQ°“